ダッシュボード
直近1週間のログを分析した結果を見ることができます。
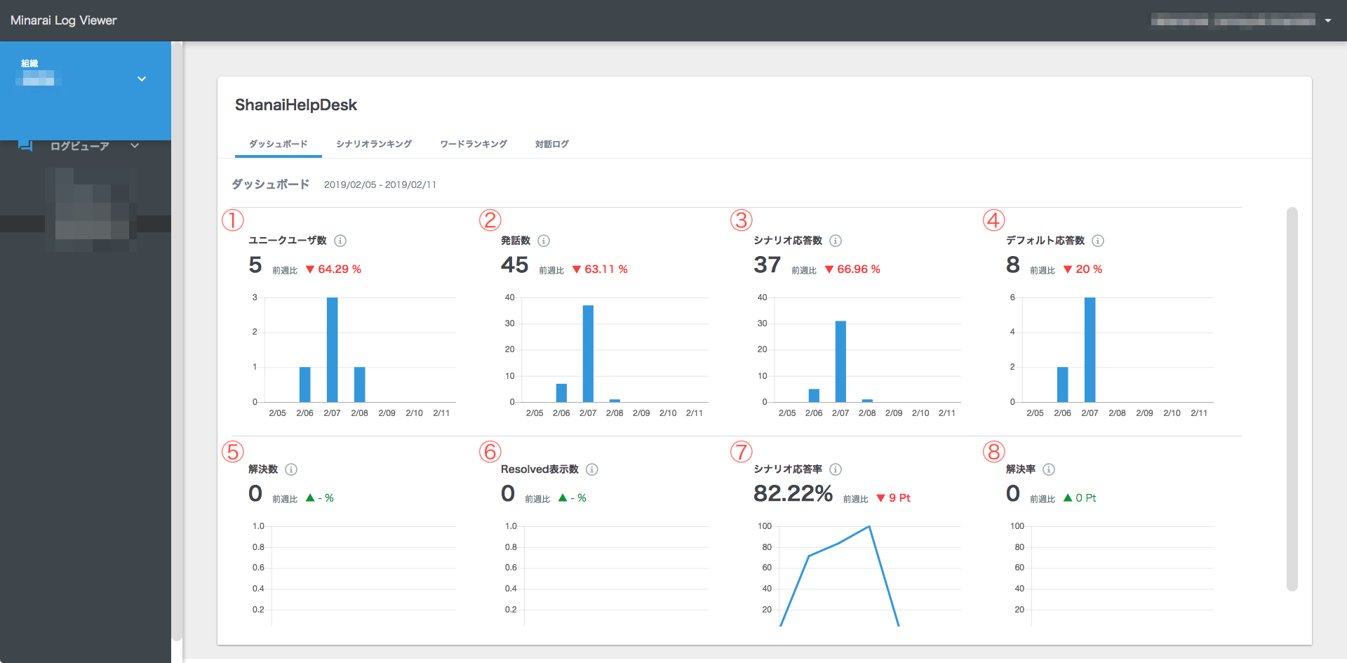
確認できる項目は下記の8つです。
①ユニークユーザー数:チャットボットを利用したユニークユーザー数
②発話数:ユーザー発話とBot応答の組合せを1対話とする対話の合計数
③シナリオ応答数:シナリオ発話の回数(対話合計数からデフォルト応答を除いたもの)
④デフォルト応答数:シナリオ応答できなかった発話数
⑤解決数:Resolved Yes の合計数
⑥Resolved表示数:Resolvedコマンドが設定された対話の合計数
⑦シナリオ応答率:シナリオ応答数/対話合計数
⑧解決率:Resolved Yes/Resolved 表示回数
詳細表示
グラフをクリックすると、期間を指定して結果を表示することができます。(画像はユニークユーザー数の例)
①表示期間:表示期間を変更できます。
